Databricks Audit
The Sumo Logic app for Databricks Audit provides insights into your organization's security analytics. It provides real-time visibility into user activity, administrative operations, and security-related events across Databricks workspaces, empowering security and compliance teams to quickly detect, investigate, and respond to suspicious behavior.
By ingesting Databricks audit logs, the app enables detection of potential threats such as unauthorized access attempts, privilege escalations, and anomalous job or login activities. Preconfigured dashboards highlight user access trends, critical configuration changes, error patterns, and high-risk operations, helping analysts proactively identify emerging threats and compliance risks.
With rich visualizations and detailed event insights, the app enhances oversight of sensitive data access and strengthens the overall security posture of Databricks environments.
This app includes built-in monitors. For details on creating custom monitors, refer to Create monitors for Databricks Audit app.
Log types​
This app uses Sumo Logic’s Databricks Audit source to collect the audit logs from the Databricks Audit platform.
Sample log messages​
Audit Log
{
"account_id":"83860f25-7194-4d0c-a304-8902b05c4b0e",
"action_name":"tokenLogin",
"audit_level":"WORKSPACE_LEVEL",
"event_date":"2025-10-23",
"event_id":"3dd93080-f90f-3ea4-8870-6b7527b77393",
"event_time":"2025-10-23T09:11:56.509Z",
"identity_metadata":"{\"run_by\":null,\"run_as\":null,\"acting_resource\":null}",
"request_id":"46e37143-8bb4-45ec-a63e-1eefe3d716bc",
"request_params":"{\"user\":\"ddb92362-81fa-4f41-b5d3-e5a747e0b2f5\",\"tokenId\":\"33846778b496e5a557f17ade5b0fe2e4afce8e4c90378fc130c5537c9042a94c\",\"authenticationMethod\":\"API_INT_PAT_TOKEN\"}",
"response":"{\"status_code\":\"200\",\"error_message\":null,\"result\":null}",
"service_name":"accounts",
"session_id":null,
"source_ip_address":"10.251.166.254",
"user_agent":"Apache-HttpClient/4.5.14 (Java/17.0.15) Databricks-Service/driver DBHttpClient/v2RawClient",
"user_identity":"{\"email\":\"ddb92362-81fa-4f41-b5d3-e5a747e0b2f5\",\"subject_name\":null}",
"version":"2.0",
"workspace_id":"4150696479394378"
}
Sample queries​
_sourceCategory="Labs/DatabricksAudit"
| json "action_name", "audit_level", "event_time", "response", "service_name", "source_ip_address", "user_identity", "workspace_id" as action_name, audit_level, event_time, response, service_name, ip_address, user_identity, workspace_id nodrop
| json field=response "status_code", "result", "error_message" as status_code, result, error_message nodrop
| json field=user_identity "email" as email_id nodrop
// global filters
| where email_id matches "{{email_id}}"
| where action_name matches "{{action_name}}"
| where audit_level matches "{{audit_level}}"
| where service_name matches "{{service_name}}"
| where ip_address matches "{{ip_address}}"
| where status_code matches "{{response_code}}"
// panel specific
| where !isNull(email_id)
| count by email_id
| count
_sourceCategory="Labs/DatabricksAudit"
| json "action_name", "audit_level", "event_time", "response", "service_name", "source_ip_address", "user_identity", "workspace_id" as action_name, audit_level, event_time, response, service_name, ip_address, user_identity, workspace_id nodrop
| json field=response "status_code", "result", "error_message" as status_code, result, error_message nodrop
| json field=request_params "authenticationMethod" as authentication_method nodrop
| json field=user_identity "email" as email_id nodrop
// global filters
| where email_id matches "{{email_id}}"
| where action_name matches "{{action_name}}"
| where audit_level matches "{{audit_level}}"
| where service_name matches "{{service_name}}"
| where ip_address matches "{{ip_address}}"
| where status_code matches "{{response_code}}"
// panel specific
| where !isBlank(event_id) and !isBlank(status_code)
| count by event_id ,status_code
| count as frequency by status_code
| sort by frequency, status_code
Collection configuration and app installation​
Depending on the set up collection method, you can configure and install the app in three ways:
- Create a new collector and install the app. Create a new Sumo Logic Cloud-to-Cloud (C2C) source under a new Sumo Logic Collector and later install the app, or
- Use an existing collector and install the app. Create a new Sumo Logic Cloud-to-Cloud (C2C) source under an existing Sumo Logic Collector and later install the app, or
- Use existing source and install the app. Use your existing configured Sumo Logic Cloud-to-Cloud (C2C) source and install the app.
Use the Cloud-to-Cloud Integration for Databricks Audit to create the source and use the same source category while installing the app. By following these steps, you can ensure that your Databricks Audit app is properly integrated and configured to collect and analyze your Databricks Audit data.
Create a new collector and install the app​
To set up collection and install the app, do the following:
Next-Gen App: To install or update the app, you must be an account administrator or a user with Manage Apps, Manage Monitors, Manage Fields, Manage Metric Rules, and Manage Collectors capabilities depending upon the different content types part of the app.
- Select App Catalog.
- In the 🔎 Search Apps field, run a search for your desired app, then select it.
- Click Install App.
note
Sometimes this button says Add Integration.
- In the Set Up Collection section of your respective app, select Create a new Collector.
- Collector Name. Enter a Name to display the Source in the Sumo Logic web application. The description is optional.
- Timezone. Set the default time zone when it is not extracted from the log timestamp. Time zone settings on Sources override a Collector time zone setting.
- (Optional) Metadata. Click the +Add Metadata link to add a custom log Metadata Fields. Define the fields you want to associate, each metadata field needs a name (key) and value.
A green circle with a checkmark is shown when the field exists and is enabled in the Fields table schema.
An orange triangle with an exclamation point is shown when the field doesn't exist, or is disabled in the Fields table schema. In this case, you'll see an option to automatically add or enable the nonexistent fields to the Fields table schema. If a field is sent to Sumo Logic but isn’t present or enabled in the schema, it’s ignored and marked as Dropped.
- Click Next.
- Configure the source as specified in the
Infobox above, ensuring all required fields are included. - In the Configure section of your respective app, complete the following fields.
- Field Name. If you already have collectors and sources set up, select the configured metadata field name (eg _sourcecategory) or specify other custom metadata (eg: _collector) along with its metadata Field Value.
- Click Next. You will be redirected to the Preview & Done section.
Post-installation
Once your app is installed, it will appear in your Installed Apps folder, and dashboard panels will start to fill automatically.
Each panel slowly fills with data matching the time range query received since the panel was created. Results will not immediately be available but will be updated with full graphs and charts over time.
Use an existing collector and install the app​
To set up the source in the existing collector and install the app, do the following:
Next-Gen App: To install or update the app, you must be an account administrator or a user with Manage Apps, Manage Monitors, Manage Fields, Manage Metric Rules, and Manage Collectors capabilities depending upon the different content types part of the app.
- Select App Catalog.
- In the 🔎 Search Apps field, run a search for your desired app, then select it.
- Click Install App.
note
Sometimes this button says Add Integration.
- In the Set Up Collection section of your respective app, select Use an existing Collector.
- From the Select Collector dropdown, select the collector that you want to set up your source with and click Next.
- Configure the source as specified in the
Infobox above, ensuring all required fields are included. - In the Configure section of your respective app, complete the following fields.
- Field Name. If you already have collectors and sources set up, select the configured metadata field name (eg _sourcecategory) or specify other custom metadata (eg: _collector) along with its metadata Field Value.
- Click Next. You will be redirected to the Preview & Done section.
Post-installation
Once your app is installed, it will appear in your Installed Apps folder, and dashboard panels will start to fill automatically.
Each panel slowly fills with data matching the time range query received since the panel was created. Results will not immediately be available but will be updated with full graphs and charts over time.
Use an existing source and install the app​
To skip collection and only install the app, do the following:
Next-Gen App: To install or update the app, you must be an account administrator or a user with Manage Apps, Manage Monitors, Manage Fields, Manage Metric Rules, and Manage Collectors capabilities depending upon the different content types part of the app.
- Select App Catalog.
- In the 🔎 Search Apps field, run a search for your desired app, then select it.
- Click Install App.
note
Sometimes this button says Add Integration.
- In the Set Up Collection section of your respective app, select Skip this step and use existing source and click Next.
- In the Configure section of your respective app, complete the following fields.
- Field Name. If you already have collectors and sources set up, select the configured metadata field name (eg _sourcecategory) or specify other custom metadata (eg: _collector) along with its metadata Field Value.
- Click Next. You will be redirected to the Preview & Done section.
Post-installation
Once your app is installed, it will appear in your Installed Apps folder, and dashboard panels will start to fill automatically.
Each panel slowly fills with data matching the time range query received since the panel was created. Results will not immediately be available but will be updated with full graphs and charts over time.
Viewing the Databricks Audit dashboards​​​
All dashboards have a set of filters that you can apply to the entire dashboard. Use these filters to drill down and examine the data to a granular level.
- You can change the time range for a dashboard or panel by selecting a predefined interval from a drop-down list, choosing a recently used time range, or specifying custom dates and times. Learn more.
- You can use template variables to drill down and examine the data on a granular level. For more information, see Filtering Dashboards with Template Variables.
- Most Next-Gen apps allow you to provide the scope at the installation time and are comprised of a key (
_sourceCategoryby default) and a default value for this key. Based on your input, the app dashboards will be parameterized with a dashboard variable, allowing you to change the dataset queried by all panels. This eliminates the need to create multiple copies of the same dashboard with different queries.
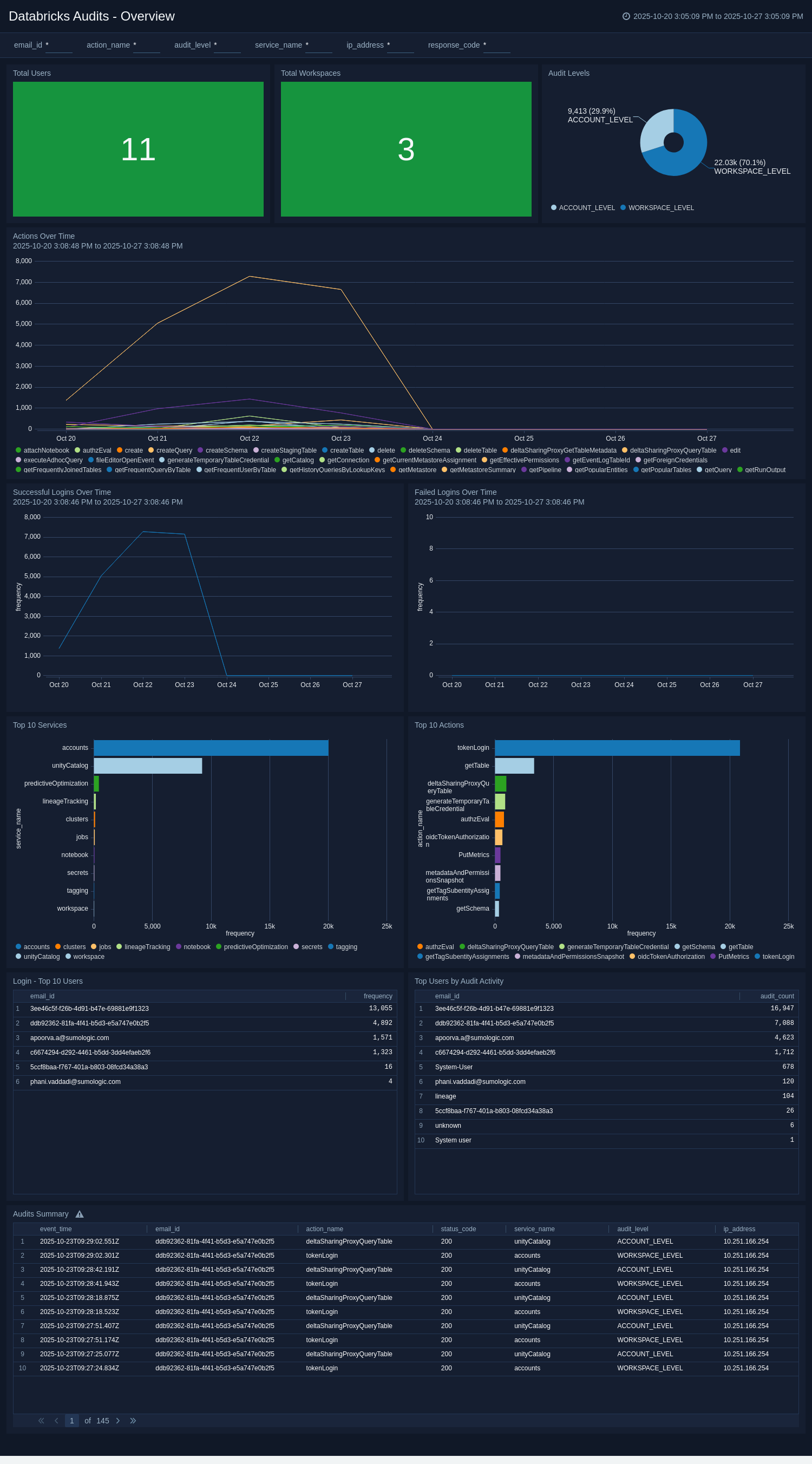
Overview​
The Databricks Audit - Overview dashboard provides a comprehensive view of user activity, workspace operations, and security event trends across your Databricks environment. It delivers instant visibility into key metrics such as total users, total workspaces, and audit level distribution, helping teams quickly understand usage patterns and organizational structure.
The dashboard tracks login activity and failed login attempts over time, allowing for rapid detection of authentication anomalies and potential security risks. Panels highlight the most active services and actions, along with a detailed audit summary, supporting effective monitoring of operational events and risk assessment.
By consolidating these critical insights, the dashboard enables security and compliance teams to detect unusual behaviors, investigate incidents, and proactively strengthen the security of their Databricks workspaces. 
Security Overview​
The Databricks Audit - Security Overview dashboard provides targeted insights into key security events and potential risk exposures across your Databricks environment. It enables proactive detection of suspicious activity by visualizing failed API calls over time, authentication method usage, and API response codes that may indicate unauthorized access attempts or configuration issues.
Security teams can easily track trends in failed authentications and API errors, investigate root causes, and identify patterns that signal emerging threats or compliance violations. The dashboard also includes a geographic overview of audit activities, highlighting events originating from embargoed or high-risk regions to help monitor potential data exfiltration or policy breaches.
By consolidating these critical security indicators, including summaries of failed API attempts and geographic context, the dashboard empowers teams to rapidly investigate incidents, respond to evolving risks, and maintain strong security and compliance across all Databricks workspaces. 
Create monitors for Databricks Audit app​
From your App Catalog:
- From the Sumo Logic navigation, select App Catalog.
- In the Search Apps field, search for and then select your app.
- Make sure the app is installed.
- Navigate to What's Included tab and scroll down to the Monitors section.
- Click Create next to the pre-configured monitors. In the create monitors window, adjust the trigger conditions and notifications settings based on your requirements.
- Scroll down to Monitor Details.
- Under Location click on New Folder.
note
By default, monitor will be saved in the root folder. So to make the maintenance easier, create a new folder in the location of your choice.
- Enter Folder Name. Folder Description is optional.
tip
Using app version in the folder name will be helpful to determine the versioning for future updates.
- Click Create. Once the folder is created, click on Save.
Databricks Audit monitors​
| Name | Description | Trigger Type (Critical / Warning / MissingData) | Alert Condition |
|---|---|---|---|
Databricks Audits - Audits from Embargoed Geo Locations | This alert is triggered when audit logs are generated from sanctioned or embargoed regions, helping you to maintain compliance with legal and regulatory requirements. | Critical | Count > 0 |
Users with Failed Login | This alert is triggered when there are more than three failed login attempts, supporting you to early detect the potential unauthorized access attempts. | Critical | Count > 3 |
Upgrading the Databricks Audit app (Optional)​
To update the app, do the following:
Next-Gen App: To install or update the app, you must be an account administrator or a user with Manage Apps, Manage Monitors, Manage Fields, Manage Metric Rules, and Manage Collectors capabilities depending upon the different content types part of the app.
- Select App Catalog.
- In the Search Apps field, search for and then select your app.
Optionally, you can identify apps that can be upgraded in the Upgrade available section. - To upgrade the app, select Upgrade from the Manage dropdown.
- If the upgrade does not have any configuration or property changes, you will be redirected to the Preview & Done section.
- If the upgrade has any configuration or property changes, you will be redirected to the Setup Data page.
- In the Configure section of your respective app, complete the following fields.
- Field Name. If you already have collectors and sources set up, select the configured metadata field name (eg _sourcecategory) or specify other custom metadata (eg: _collector) along with its metadata Field Value.
- Click Next. You will be redirected to the Preview & Done section.
Post-update
Your upgraded app will be installed in the Installed Apps folder and dashboard panels will start to fill automatically.
See our Release Notes changelog for new updates in the app.
To revert the app to a previous version, do the following:
- Select App Catalog.
- In the Search Apps field, search for and then select your app.
- To version down the app, select Revert to < previous version of your app > from the Manage dropdown.
Uninstalling the Databricks Audit app (Optional)​
To uninstall the app, do the following:
- Select App Catalog.
- In the 🔎 Search Apps field, run a search for your desired app, then select it.
- Click Uninstall.